
ปรับโฉม Google Trends ดึง Gemini เจาะลึกเทรนด์ค้นหาอัจฉริยะ
Google เปิดตัวหน้า Trends Explore ใหม่ ผสานพลัง Gemini AI ช่วยนักข่าวและครีเอเตอร์วิเคราะห์ข้อมูลการค้นหาได้ลึกซึ้งขึ้น พร้อมระบบเปรียบเทียบคำอัตโนมัติและดีไซน์กราฟใหม่ที่อ่านง่ายกว่าเดิม
KEY
POINTS
- Google Trends ปรับโฉมใหม่โดยนำ AI Gemini เข้ามาช่วยวิเคราะห์ข้อมูลเทรนด์การค้นหาได้อย่างลึกซึ้งและชาญฉลาดยิ่งขึ้น
- Gemini จะช่วยแนะนำและเปรียบเทียบคำค้นหาที่เกี่ยวข้องโดยอัตโนมัติผ่านแผงควบคุมด้านข้าง (Side Panel) ทำให้เห็นภาพรวมของเทรนด์ได้รวดเร็ว
- มีการปรับปรุงดีไซน์ใหม่ให้ทันสมัย อ่านง่าย รองรับการเปรียบเทียบคำค้นหาได้มากขึ้น และเพิ่มการแสดงผลคำค้นหาที่กำลังมาแรง (Rising Queries) เป็นสองเท่า
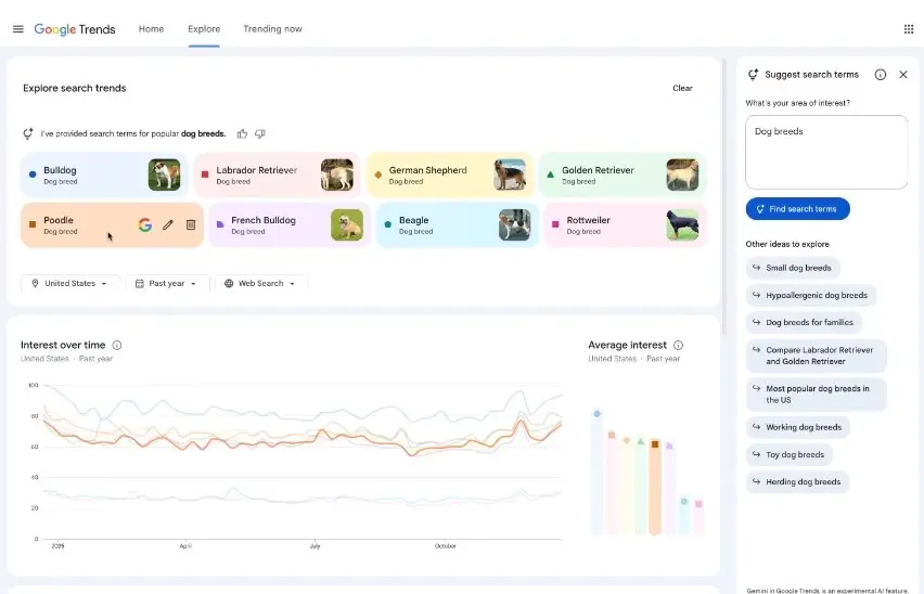
Google ประกาศปรับโฉมหน้า Trends Explore ครั้งใหญ่บนแพลตฟอร์ม Google Trends โดยการนำเทคโนโลยี AI อัจฉริยะอย่าง Gemini เข้ามาบูรณาการ เพื่อช่วยให้นักข่าว คอนเทนต์ครีเอเตอร์ และนักวิจัย สามารถวิเคราะห์ข้อมูลเทรนด์การค้นหาได้ลึกซึ้งและรวดเร็วกว่าเดิม
หัวใจสำคัญของการอัปเดตครั้งนี้คือการเพิ่ม แผงควบคุมด้านข้าง (Side Panel) ที่ทำงานด้วยระบบ Gemini โดย AI จะช่วยคัดเลือกและเปรียบเทียบคำค้นหาที่เกี่ยวข้องกับหัวข้อที่ผู้ใช้สนใจให้อัตโนมัติ จากเดิมที่ผู้ใช้ต้องเสียเวลาคาดเดาและพิมพ์คำค้นหาด้วยตนเองทีละคำ
ระบบใหม่จะช่วยเสนอแนะคำค้นที่เกี่ยวข้องสูงสุดถึง 8 รายการมาแสดงบนกราฟทันที พร้อมฟีเจอร์ Gemini Prompts ที่จะคอยแนะนำแนวทางในการเจาะลึกข้อมูลเพิ่มเติม
ดีไซน์ใหม่ เน้นอ่านง่าย-เปรียบเทียบข้อมูลได้มากกว่า
นอกจากระบบ AI แล้ว Google ยังได้ปรับปรุงการแสดงผล (User Interface) ให้มีความทันสมัยและตอบโจทย์การใช้งานเชิงลึกมากขึ้น ดังนี้:
- ระบบสีและไอคอนเฉพาะตัว: ช่วยให้การจับคู่คำค้นหากับเส้นกราฟที่มีความซับซ้อนทำได้ง่ายขึ้นเพียงการกวาดสายตา
- เพิ่มขีดความสามารถในการเปรียบเทียบ: รองรับการใส่คำค้นหาเพื่อเปรียบเทียบได้จำนวนมากขึ้นกว่าเดิม
- ขยายข้อมูล Rising Queries: เพิ่มการแสดงผลคำค้นหาที่กำลังมาแรง (Rising) เป็น 2 เท่าในทุกช่วงไทม์ไลน์ ช่วยให้วิเคราะห์ได้แม่นยำว่าเหตุใดหัวข้อนั้นๆ ถึงเริ่มเป็นกระแสในสังคม
สำหรับการใช้งานในเชิงธุรกิจและการตลาด หากผู้ใช้งานต้องการเข้าถึงข้อมูลเชิงลึกขั้นสูงผ่าน Google Trends API ในบางระดับ อาจมีค่าใช้จ่ายตามแพ็กเกจของผู้ให้บริการ ซึ่งในตลาดต่างประเทศมีการประเมินราคาเริ่มต้นสำหรับการใช้งานระดับองค์กรไว้ที่ประมาณ 500 ดอลลาร์สหรัฐ (16,250 บาท) ทั้งนี้ขึ้นอยู่กับปริมาณข้อมูลและการเชื่อมต่อ
หน้า Trends Explore รูปแบบใหม่นี้ เริ่มเปิดให้ใช้งานแล้วบนเวอร์ชันเดสก์ท็อป และจะทยอยอัปเดตให้ผู้ใช้งานทั่วโลกได้เข้าถึงอย่างต่อเนื่อง เพื่อให้สอดรับกับพฤติกรรมการค้นหาข้อมูลที่เปลี่ยนไปในยุค AI











